在第二产业更新迭代、新质生产力加快形成背景下,我国食品制造业正在积极拥抱数智转型,连续7年被写入政府工作报告的工业互联网成为其关键驱动力。
在数智转型中,食品工业面临诸多挑战:
1、自动化检测不足
自动化检测不足导致质检效率低、易出错,检测数据数字化与价值挖掘难度大。
2、数据孤岛问题
产线中各类设备通讯协议与模式各不相同,形成了数据孤岛,数据统一管理困难。
3、OT与IT相互隔离
更严重的是操作技术(OT)系统与信息技术(IT)系统间的隔阂,产线数据难以融入IT系统。
太易检测深耕科技创新、紧跟时代发展步伐,重磅推出以智能检测、物联网、大数据为核心的食品与农产品加工业智慧检测集控平台解决方案,旨在为企业解决转型难题,助力实现智能无人化的生产线、信息数字化的管理平台以及新型工业互联网体系。
智慧检测集控平台是什么?
太易智慧检测集控平台融合了智能检测设备与物联网平台方案,为食品与农产品加工业提供了一个高效的智慧工厂数智化管理解决方案,其主要内容包括:
1、弥补检测自动化短板
实现从原料到包装的全链路自动化检测与处理,不仅节省人工,还能够确保每一个环节的高质量标准。
2、打通数据壁垒
提供物联网平台搭建方案与SCADA系统,将产线中的“信息孤岛”转变为“数据大陆”,消除IT与OT之间的隔阂,提升企业信息数字化水平:
可实现生产过程中关键数据的实时采集、处理与分析。可定制丰富的数据管理应用模块,让企业可以对设备、产线、工厂等进行远程实时管控。
解决方案架构
太易智慧检测集控平台通过自动化检测设备与物联网平台,实现自动化产线、物联网平台及IT系统的数据共享、业务协同。
1、产线数据实时采集
在智能检测设备等自动化设备的运行过程中,会产生大量的实时数据。
太易检测根据企业产线中的网络通信与协议选择合适的数据采集器,不同品牌、役龄的设备均可以采集,支持CC-Link lE、EtherNet/lP等丰富协议。
2、物联网数据平台
数据采集:支持百万级并发数据实时采集,采集能力强。
数据处理与优化:通过数据模型管理对现场数据进行简化及分类,这样可实现数据的分级管理。此外,还支持插件扩展新功能,同时确保全程数据安全。
数据分析:可通过SDK/DDK等工具定制开发软件,实现数据实时查看、产线远程监控、预防维护等需求,另外还可以结合AI边缘计算技术,实现产线问题的自动、实时诊断。
3、IT系统对接
可通过各类IT网关,实现OT系统与IT系统间的无缝数据对接,从而优化现场生产流程与生产IT系统的整合,提升管理效率。
解决方案优势
智慧检测集控平台通过智能自动化检测与物联网平台的集成,助企业实现智能无人化检测与信息数字化升级,从而提升生产效率、降低运营成本,实现高质量、可持续发展。
1、“3高”优势助力产线升级
太易智能自动化检测方案彰显“3高”优势:
高精度:在一定条件下准确率可达99.99%。
高效率:高效适配全自动化产线的生产节奏。
高稳定性:适应复杂工作场景,支持7x24小时不间断运行。
2、轻快易联助力运营升级
太易物联网平台搭建方案以及相应SCADA系统呈现以下优势:
轻量级访问:无需客户端,浏览器即可实时查看数据,支持Windows、Linux等多操作系统。
快速部署:软硬件选型范围广,快速搭建物联网平台。
灵活配置:克服传统解决方案灵活度不足的问题,提供多种定制选项,支持本地服务器或公有云部署,并且可以作为组件轻松集成至第三方系统。
解决方案应用范围
太易智慧检测集控平台可应用于单设备、产线、车间、工厂、集团等不同规模项目,可根据客户需求实现从原料到包装的全链路检测自动化,以及数据采集、数据存储、数据可视化、数据统计计算分析、数据对接等功能。
解决方案应用案例
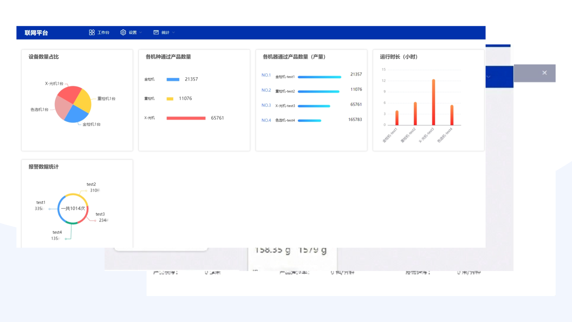
△数据可视化
新兴科技为传统制造业带来了巨大的挑战与机遇。面对这一变革,太易检测以市场需求为驱动,准确把握食品与农产品加工业的发展脉搏,致力于通过光谱检测、物联网、人工智能、大数据、云边协同计算等前沿技术,助力推动食品制造数智转型,促进互联网与制造业融合发展,助企业开创崭新发展格局。



